SAP Sales Cloud V2
Inhaltsverzeichnis
Was ist die SAP Sales Cloud?
Die SAP Sales Cloud ist ein CRM-System, das entwickelt wurde, um den Vertriebsprozess zu digitalisieren und zu automatisieren. Als Teil der SAP Customer Experience Suite unterstützt sie Vertriebsmitarbeiter über den gesamten Verkaufsprozess hinweg. Die Lösung bietet folgende Kernfunktionen:
- Verwaltung von Kundenbeziehungen
- Lead- und Opportunity-Management
- Vertriebsanalysen mit verschiedenen Tools
- Mobilität für den Vertriebsaußendienst
Die neueste Version der SAP Sales Cloud bringt neue Tools und eine verbesserte Benutzerfreundlichkeit mit sich.
Welche Neuerungen hat die SAP Sales Cloud V2?
Die neue SAP Sales Cloud Version 2 hat einige neue Funktionen, die Ihrem Vertriebsteam bei den täglichen Aufgaben helfen können.
Steigerung der Produktivität
Die SAP Sales Cloud V2 kann die Effizienz optimieren, indem sie manuelle Prozesse minimiert. Zudem ermöglicht sie dem Vertriebsteam, sich auf wesentliche Aufgaben zu konzentrieren.
- Integration externer E-Mail-Plattformen: Diese Funktion reduziert den Aufwand für die manuelle Dateneingabe und sorgt dafür, dass alle Kommunikationsdaten immer aktuell im CRM-System sind.
- Effizientere Aufgabenverwaltung: Ein erweiterter Task-Manager mit einem farbcodierten Kalender und einer zentralen Bibliothek zur Inhaltsverwaltung ermöglicht eine bessere Organisation und Verwaltung von Aufgaben.
- Meetings und Workflows: Die neue Version bietet zusätzlich die Möglichkeit, bevorstehende Meetings einzusehen und geführte Workflows zu nutzen, um die Aufgabenverwaltung zu vereinfachen.
Intelligente Analysen
Mit der Integration von KI und maschinellem Lernen erhalten Ihre Vertriebsmitarbeiter wertvolle Einblicke. Diese können dann genutzt werden, um die richtigen Leads zu priorisieren und gezielte Entscheidungen zu treffen.
- Einsatz von KI und maschinellem Lernen: Eine der wichtigsten Neuerungen ist die Integration von Künstlicher Intelligenz (KI) und Maschinellem Lernen (ML). Diese Technologien analysieren die Leads und priorisieren automatisch die, mit den höchsten Abschlusswahrscheinlichkeiten.
- Kundenbeziehungen: Es werden zusätzliche KPIs und Metriken berechnet, die dazu beitragen, das Kundenengagement besser zu steuern und die Beziehungen zu stärken.
- SAP Analytics Cloud: Die Analytics Cloud wurde in die neue Sales Cloud Version integriert. Sie ermöglicht es, individuell anpassbare Berichte und Dashboards zu erstellen, die einen Überblick über die Vertriebsleistung in Echtzeit bieten.
Intuitive Nutzung
Dank einer benutzerfreundlicheren Oberfläche wird die Anwendung der neuen Version einfacher. Dies kann die Arbeitsprozesse für das Vertriebsteam erleichtern.
- Verbesserte Arbeitsbereiche: Sie bieten eine übersichtliche Darstellung, die das Verwalten von Aufgaben und das Verfolgen von Verkaufschancen erleichtert.
- Cloudbasierte Technologien: Die Plattform nutzt cloudbasierte Technologien, die eine höhere Skalierbarkeit und Flexibilität der Anwendungen ermöglichen.
- Leistungsstarke Such-Tools: Mit diesen Tools lassen sich wichtige Informationen schnell finden, was die Effizienz bei der Bearbeitung von Aufgaben steigert.
Digitale CRM-Plattform
Die erweiterten Funktionen ermöglichen eine nahtlose Digitalisierung der Vertriebsprozesse, was zu einer effizienteren Verwaltung von Leads und Kommunikationsdaten führen kann.
- Computer Telephony Integration: Durch diese neue Funktion können jetzt ausgehende Anrufe getätigt und vorgefertigte E-Mails versendet werden. So haben Vertriebsmitarbeiter die Möglichkeit, Zeit zu sparen.
- Digitale Vertriebsprozesse: Neue Funktionen ermöglichen es, Leads zu pflegen, zielgruppenspezifische Verkaufskampagnen durchzuführen sowie die Vertriebsaktivitäten digital zu verwalten.
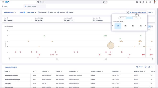
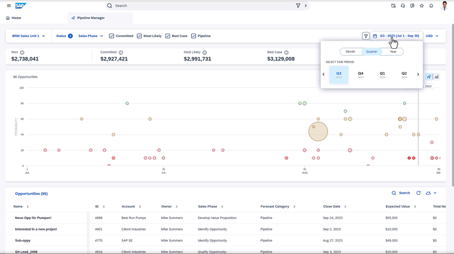
Simulation und Pipeline-Management
Durch die Möglichkeit, „Was-wäre-wenn“-Szenarien zu simulieren, können Verkaufschancen analysiert und zukünftige Ergebnisse besser vorhergesagt werden.
- Simulationstool: Mit einem „Was-wäre-wenn“-Simulator können Änderungen in der Pipeline simuliert und deren Auswirkungen analysiert werden, um präzisere Vorhersagen zu treffen.
- Pipeline-Management: Dieses Tool ermöglicht eine klare und effiziente Verwaltung von Verkaufschancen. Vertriebsmitarbeiter und -leiter erhalten umfassende Einblicke und können Risiken visuell erkennen. Dies kann proaktive Entscheidungen fördern sowie den Verkaufsprozess effizienter gestalten.
Mobile Benutzererfahrung
Vertriebsteams können ihre Aufgaben nun flexibel und effizient über mobile Apps erledigen, was die Arbeit unterwegs deutlich vereinfacht.
- Mobile Apps: Außendienstmitarbeiter können ihre Aktivitäten direkt über mobile Apps verwalten, die Funktionen wie Widgets, Push-Benachrichtigungen und Anrufprotokollierung bieten.
- Mobile Funktionen: Die App lässt sich durch anpassbare Felder und Mashups erweitern, wodurch sie sich besser an die spezifischen Bedürfnisse des Unternehmens anpassen lässt.


Welche Vorteile hat die SAP Sales Cloud V2?
Die zweite Version der SAP Sales Cloud hat einige Vorteile gegenüber ihrer vorherigen Version. Die wichtigsten sind hier dargestellt:
- Besserer Überblick und Echtzeitanalysen: Dank der Integration der SAP Analytics Cloud haben Sie nun jederzeit einen vollständigen Überblick über alle relevanten Kundendaten und KPIs. Darüber hinaus werden diese in Echtzeit aktualisiert. So können Sie Potenziale und Verkaufschancen frühzeitig erkennen.
- Flexibles Arbeiten und mobile Nutzung: Außendienstmitarbeiter können ihre Aufgaben dank mobiler Apps auch offline erledigen, was die Flexibilität erhöht und die Effizienz steigert.
- Optimiertes Opportunity Management: Durch die intelligente Kundenpriorisierung und den Einsatz von Machine Learning können Verkaufschancen besser identifiziert und genutzt werden.
- Benutzerfreundlichkeit und intuitives Design: Die neue Version ist deutlich leichter zu bedienen und bietet eine verbesserte Nutzererfahrung, die die Arbeit vereinfacht.
- Ganzheitliches Management der Customer Journey: Die SAP Sales Cloud V2 ermöglicht es, den gesamten Kundenweg zu verfolgen, sodass Kunden in jeder Phase des Prozesses entsprechend betreut werden können.
- Effizientere Prozesse und Zusammenarbeit: Die Integration von E-Mail-Plattformen und eine bessere Verwaltung von Aufgaben fördern die Konzentration auf wesentliche Tätigkeiten. Zudem ermöglicht die verbesserte Aufgabenverteilung eine optimale Nutzung der Kapazitäten im Vertriebsteam.
- Integration: Die Verbindung von ERP-Systemen und weiteren SAP CX-Lösungen sorgt für durchgängigere Prozesse und eine bessere Zusammenarbeit über verschiedene Tools hinweg.
Für wen ist SAP Sales Cloud V2 geeignet?
Die SAP Sales Cloud V2 ist eine vielseitige Lösung, die sich für Unternehmen aller Branchen eignet und sowohl im B2B- als auch im B2C-Bereich eingesetzt werden kann. Besonders nützlich ist sie, wenn Sie Ihre Vertriebsprozesse effizienter gestalten möchten, damit Sie gleichzeitig mehr Zeit für die Kundenbindung und -pflege aufwenden können.
Ausblick
Die SAP Sales Cloud V2 hilft Unternehmen dabei, ihre Vertriebsprozesse zu transformieren und gleichzeitig zu automatisieren. Sie bietet zahlreiche neue Funktionen, die das Vertriebsteam entlang der gesamten Customer Journey unterstützen und dadurch die Produktivität steigern kann. Zudem ermöglicht die benutzerfreundliche Oberfläche eine schnelle Einarbeitung, sodass Ihr Team sofort effizient arbeiten kann.
Kostenlose Websession
Wenn Sie IT-Unterstützung bei der Optimierung Ihrer Vertriebsprozesse benötigen, dann kontaktieren Sie uns gerne. Wir haben das entsprechende Prozessknowhow und die Erfahrung in unterschiedlichsten Branchen. In einer kostenlosen Websession können wir über Ihre Herausforderungen und Anforderungen sprechen.
FAQ
Was ist die SAP Sales Cloud V2?
Die SAP Sales Cloud V2 ist ein CRM-System, das entwickelt wurde, um den Vertriebsprozess zu digitalisieren und zu automatisieren. Sie unterstützt Vertriebsmitarbeiter bei ihren täglichen Aufgaben mithilfe verschiedener Tools. Die neueste Version bietet verbesserte Benutzerfreundlichkeit und neue Tools, die den gesamten Verkaufsprozess optimieren.
Welche neuen Funktionen hat die SAP Sales Cloud V2?
Die neue Version der SAP Sales Cloud hat unter anderem folgende neue Funktionen:
- E-Mail-Integration
- KI-gestützte Lead-Priorisierung
- SAP Analytics Cloud-Integration
- Pipeline-Management
- Mobile Apps
Was sind die Vorteile der SAP Sales Cloud V2?
Die SAP Sales Cloud V2 bietet zahlreiche Verbesserungen, darunter eine verbesserte Echtzeitübersicht über Kundendaten, die durch die Integration der SAP Analytics Cloud ermöglicht wird. Optimiertes Opportunity Management, eine verbesserte Benutzerfreundlichkeit und eine Integration mit ERP- und SAP CX-Lösungen sorgen für effizientere Prozesse und eine ganzheitliche Betreuung der Kunden über den gesamten Verkaufsprozess hinweg.
Wer kann mir beim Thema SAP Sales Cloud V2 helfen?
Wenn Sie Unterstützung zum Thema SAP Sales Cloud V2 benötigen, stehen Ihnen die Experten von Mindforce, dem auf dieses Thema spezialisierten Team der mindsquare AG, zur Verfügung. Unsere Berater helfen Ihnen, Ihre Fragen zu beantworten, das passende Tool für Ihr Unternehmen zu finden und es optimal einzusetzen. Vereinbaren Sie gern ein unverbindliches Beratungsgespräch, um Ihre spezifischen Anforderungen zu besprechen.









